
We transform disconnected processes into actionable insights. A helicopter view over production — informed decisions, real control, measurable results.

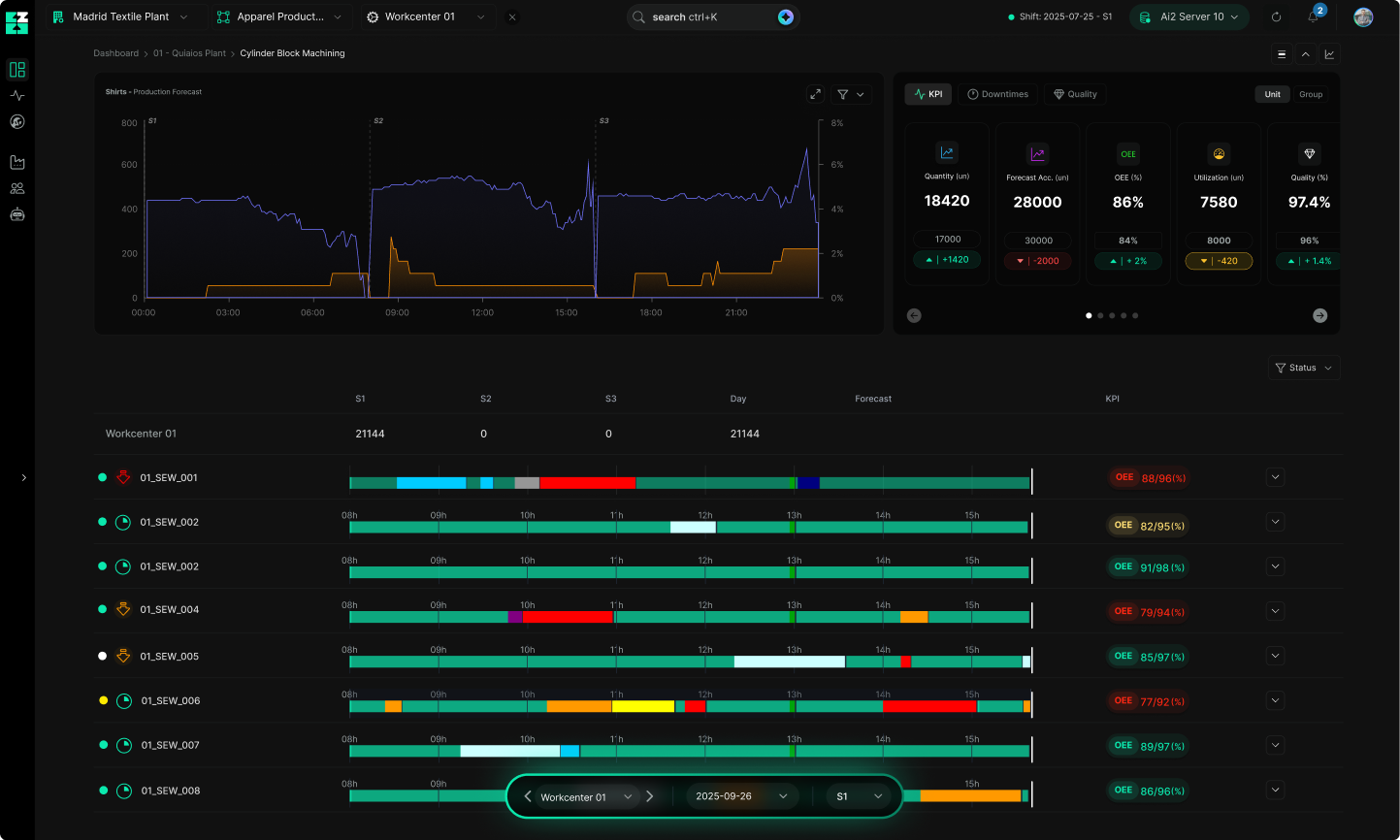
A real-time view of production, quality, maintenance, energy costs, and orders at risk.
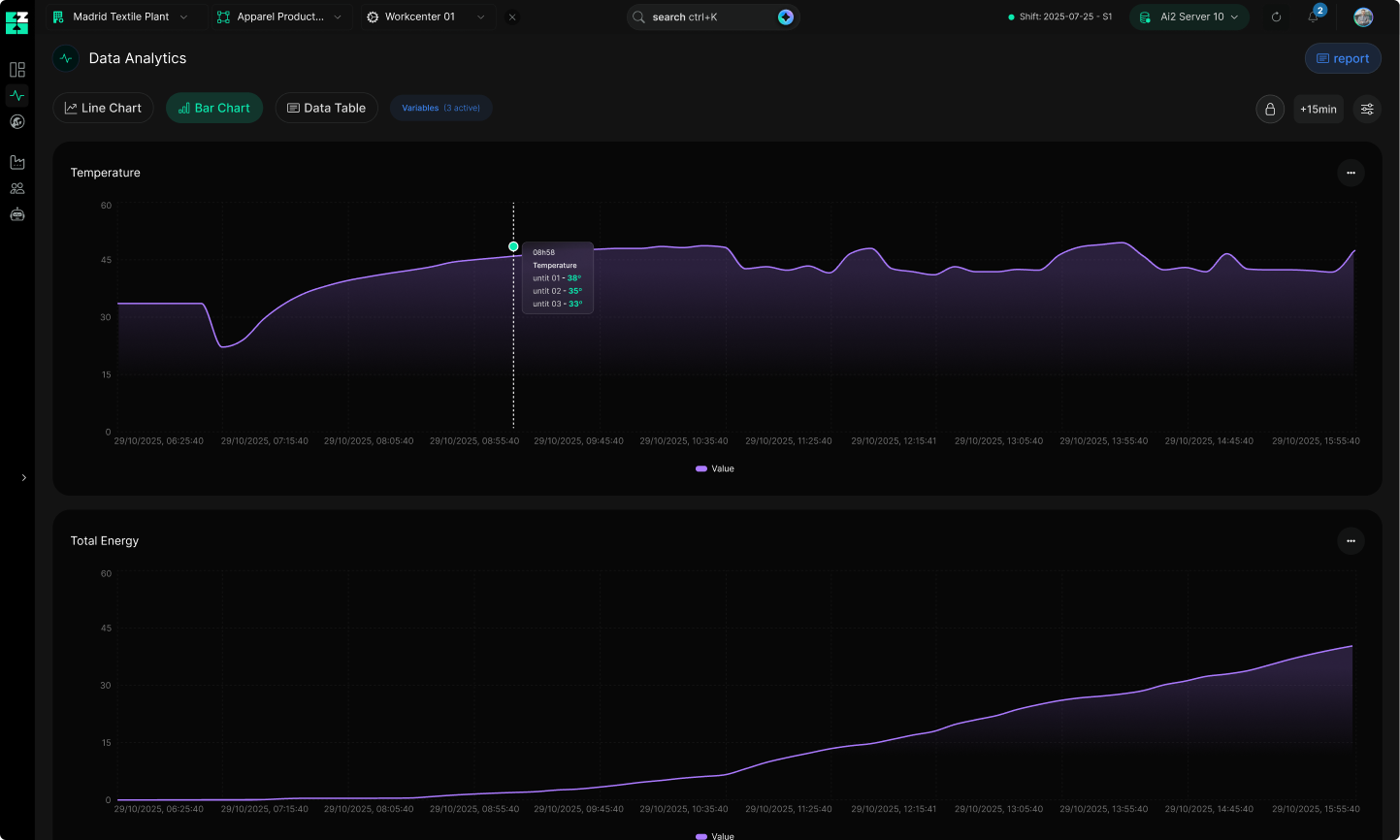
Contextualized data (event + machine + order + operator) reveal the probable cause.
Prioritize losses, create tasks, adjust planning, compare similar cases, and apply the playbook.
Real-time monitoring that reduces downtime, protects OEE, and maintains a cross-sectional view of the business.

Events and deviations flagged in real time, with orders at risk before they impact the plan.
All production in a single, interconnected ecosystem to reveal the reasons behind events.
Start treating production data as playbooks and similar cases that guide corrections.

Integrate existing systems OPC UA, MQTT, APIs, and ERP/MES/SCADA.
Top losses, OEE, and costs per unit in real time, a helicopter view of production.
We normalize into a data model with comparable data such as events, losses, qualities, and energy.










Digital transformation fails when complexity leads. At AI Square, we simplify first and scale intelligently.

Baixo esforço, alto impacto. Resultados criam tração para o roadmap.
Phased digital transformation, clear processes, and sustainable expansion.
Fine-tuning after scaling: standardize what works and consolidate gains.
Focus on what matters: we eliminate the noise and concentrate resources.
When those who built them leave, the knowledge leaves with them. Without updates or documentation, small failures turn into stoppages and costs.
With the Configurator, your team can adjust rules, indicators, and hierarchies without writing code. Everything includes a change history and the ability to revert changes.
The knowledge remains on the platform. We ensure updates, security, and compatibility. Teams may change; the system continues.